25 KPI logistiques indispensables suivis par AntsRoute
Blog > Nouveautés produit > 25 KPI logistiques indispensables suivis par AntsRoute
25 KPI logistiques indispensables suivis par AntsRoute
Publié le 24 juin 2024 • Lecture : 4 min read
AntsRoute propose de nombreux indicateurs clés de performance – en anglais key performance indicators – pour vous aider à prendre les meilleures décisions.
Grâce à ces KPI logistiques, vous pouvez gérer efficacement votre entreprise et améliorer votre résultat d’exploitation.
Tour d’horizon des indicateurs clés de performance disponibles sur notre logiciel d’optimisation de tournées AntsRoute.
Les KPI disponibles sur l’interface AntsRoute
Volume d’activité
- Nombre de tournées réalisées.
- Nombre de livraisons ou d’interventions réalisées.
- Nombre de livraisons planifiées depuis le site de réservation.

Les indicateurs AntsRoute sur le volume d’activité.
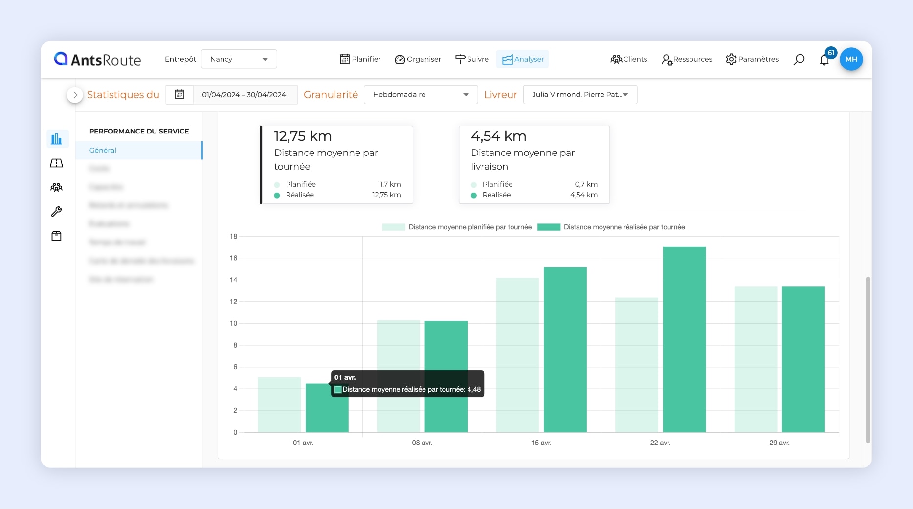
Distances parcourues
- Distance réalisée estimative.
- Distance moyenne par tournée.
- Distance moyenne par livraison ou intervention.

Les indicateurs AntsRoute sur les distances parcourues.
Indicateurs sur l’empreinte carbone
- Total des émissions de CO2.
- Émission moyenne de CO2 par tournée.

Les indicateurs AntsRoute sur l’empreinte carbone.
Qualité du travail réalisé
- Durée moyenne d’une tournée.
- Durée moyenne d’une livraison ou d’une intervention.

Les indicateurs AntsRoute sur la qualité du travail réalisé.
Indicateurs financiers
- Coût total des tournées.
- Coût moyen par tournée.
- Coût moyen par livraison ou intervention.
- Chiffre d’affaires total des tournées.
- Chiffre d’affaires moyen par tournée.
- Chiffre d’affaires moyen par intervention.
- Marge totale des tournées.
- Marge moyenne par tournée.
- Marge moyenne par intervention.

Les indicateurs AntsRoute sur les coûts.
Quantité de marchandises transportées
- Capacités transportées.
- Capacité moyenne par livraison.
- Capacité moyenne par kilomètre.

Les indicateurs AntsRoute sur les quantités de marchandises transportées.
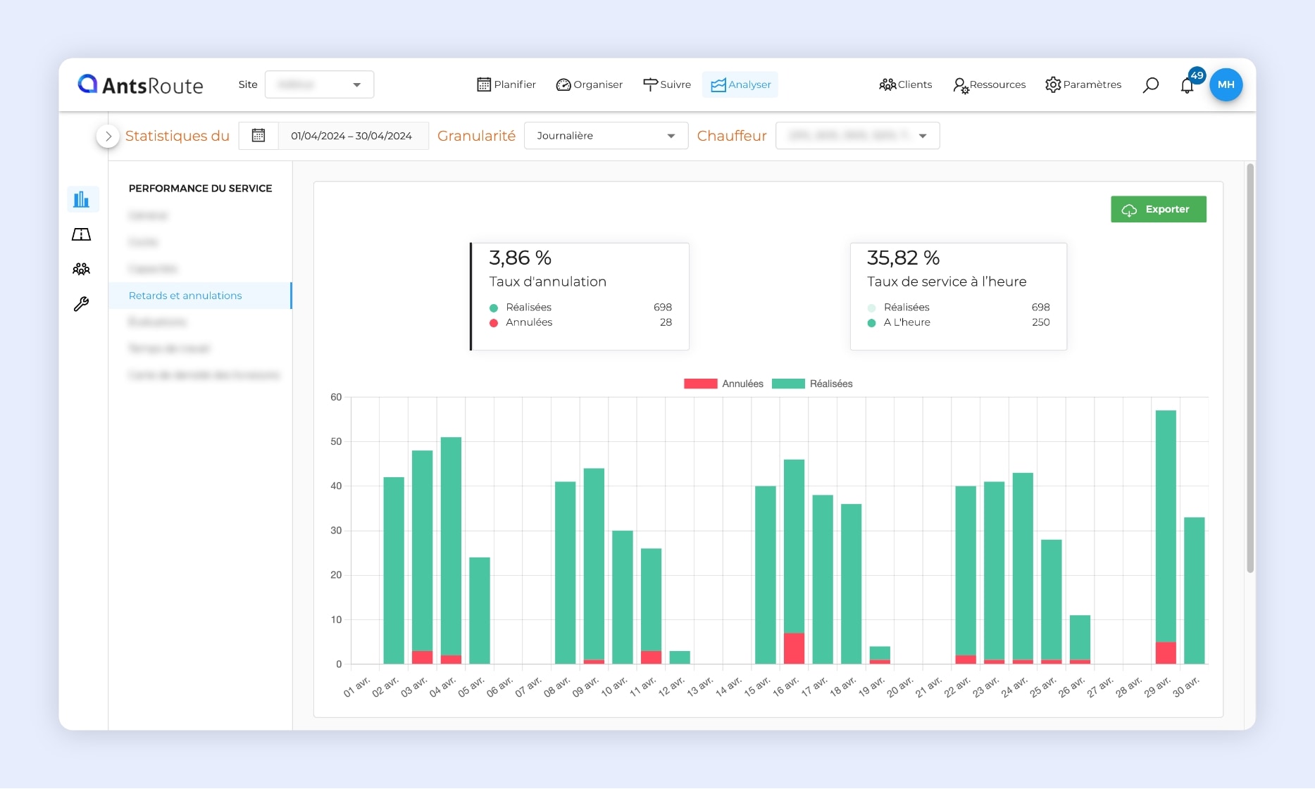
Fiabilité de la planification
- Taux d’annulation.
- Taux de service à l’heure (opération réalisée dans le délai indiqué).
- Motifs d’annulation d’une livraison ou intervention.

Les indicateurs AntsRoute sur la fiabilité de la planification.
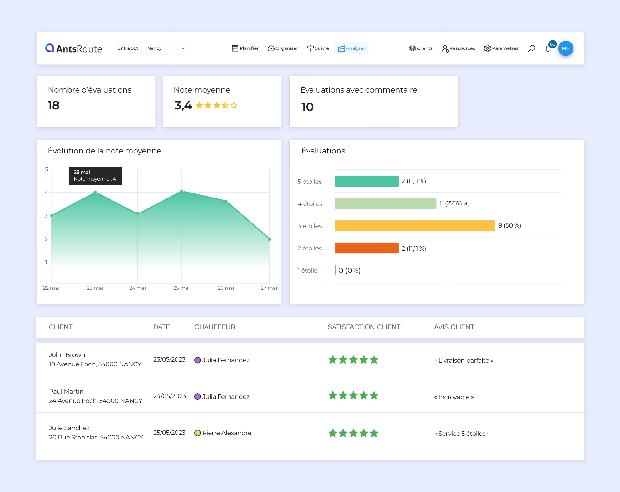
Suivi de la satisfaction client
- Nombre d’évaluations.
- Note moyenne.
- Nombre d’évaluations avec commentaire.
- Évolution de la note moyenne.
- Répartition des évaluations.

Les indicateurs AntsRoute sur les avis clients.
Temps de travail des équipes de terrain
- Durée moyenne journalière de conduite.
- Durée moyenne journalière chez les clients.

Les indicateurs AntsRoute sur le temps de travail des équipes de terrain.
Accéder à ces indicateurs clés de performance
Notre logiciel d’optimisation de tournées gère plus de 25 KPI. Grâce à des tableaux de bord clairs et complets, vous pouvez gérer efficacement toutes vos opérations de transport ou d’intervention.
L’interface offre également plusieurs options d’affichage des données :
- Filtrer les données sur une période en sélectionnant une date de début et une date de fin.
- Connaître l’évolution au fil des jours, des semaines, des mois ou des années en sélectionnant la fréquence d’affichage de ces données.
- Filtrer les données par chauffeur-livreur ou agent d’intervention.
Note : Les tableaux de bord sont accessibles depuis l’onglet « Statistiques » du module « Analyser ».
Pour essayer AntsRoute gratuitement et sans engagement pendant 7 jours, inscrivez-vous ici.
ÉCRIT PAR
Marie Henrion
Chez AntsRoute, Marie est responsable marketing depuis 2018. Spécialisée dans la logistique du dernier kilomètre, elle conçoit des contenus qui rendent accessibles les enjeux complexes de l’optimisation de tournées, de la transition écologique et de la satisfaction client.
Optimisez dès aujourd’hui vos tournées
Essai gratuit de 7 jours | Aucune carte de crédit requise
Contenu
- Les KPI disponibles sur l’interface AntsRoute
- Volume d’activité
- Distances parcourues
- Indicateurs sur l’empreinte carbone
- Qualité du travail réalisé
- Indicateurs financiers
- Quantité de marchandises transportées
- Fiabilité de la planification
- Suivi de la satisfaction client
- Temps de travail des équipes de terrain
- Accéder à ces indicateurs clés de performance
- Optimisez dès aujourd’hui vos tournées






